L型电动葫芦门式起重机
产品型号: L型
起升吨位: 5-10吨
起升高度: 9米
适用跨度: 16-30米
工作级别: A5
L型电动葫芦门式起重机产品介绍:
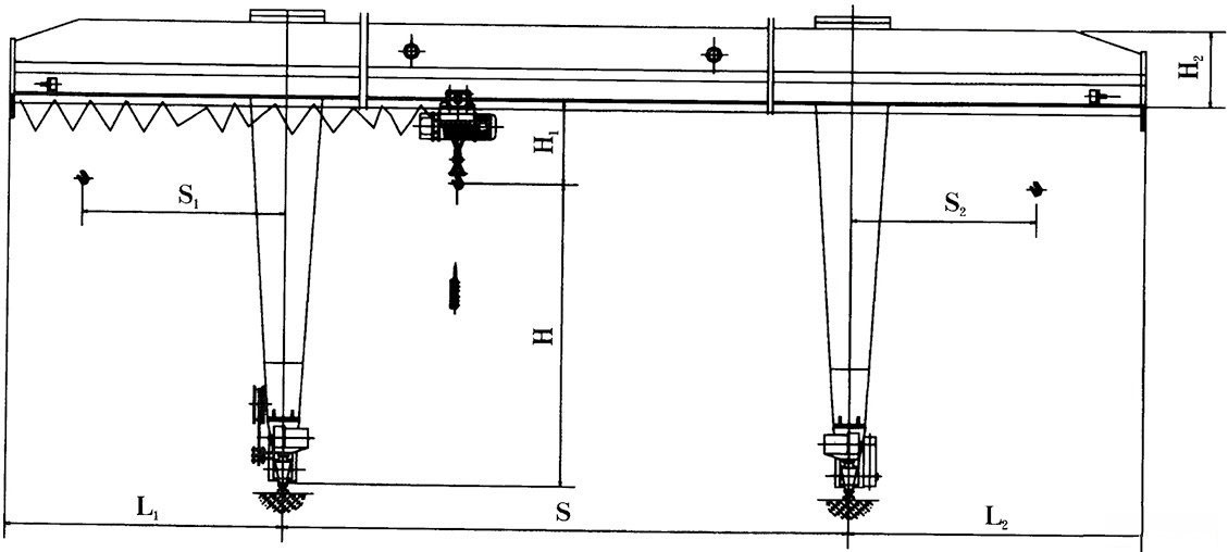
L型电动葫芦门式起重机与CD1单速电动葫芦或MD1型双速电动葫芦配套使用,是一种有轨运行的小型起重机,适用于起重量5-10吨,跨度16-30米。工作环境-20-+40摄氏度。
L型单梁门式起重机为一般用途起重机,适用于露天作业的固定跨间,装卸或抓取物料。有地面操作和室内操作两种方式。本机禁止吊运易燃易爆物品。

门式起重机是桥式起重机的一种变形,又叫龙门吊。主要用于室外的货场、料场货、散货的装卸作业。门式起重机在结构上由门架、大车运行机构、起重小车和电气部分等组成。为了扩大起重机作业范围,主梁可以向一侧或两侧伸到支腿以外,形成悬臂。该起重机具有场地利用率高、作业范围大、适应面广、通用性强等特点。